每经记者 曾子建 每经编辑 彭水萍
10月8日早盘,港股市场各类指数纷纷低开,随后出现大幅跳水。
其中,恒生指数盘中最大跌幅近10%,并将节日期间的涨幅抹去,但截至发稿前,跌幅收窄至5.5%。

市场关注极高的恒生科技指数,今日早间最大跌幅高达14%,截至发稿前跌近8%。

具体来看盘面,中资券商股成为最大下跌动能。其中,招商证券、东方证券、中信建投、申万宏源、中州证券、国联证券、中国银河、中金公司等,跌幅均超过30%。券商龙头中信证券跌幅也超过20%。

此外,内资保险股也在连续大涨之后,首次出现显著回调。

其中,中国再保险、中安在线跌超20%,新华保险跌19%,中国人保、中国人寿、中国太保、中国太平、中国平安跌超10%,中国财险跌近8%。

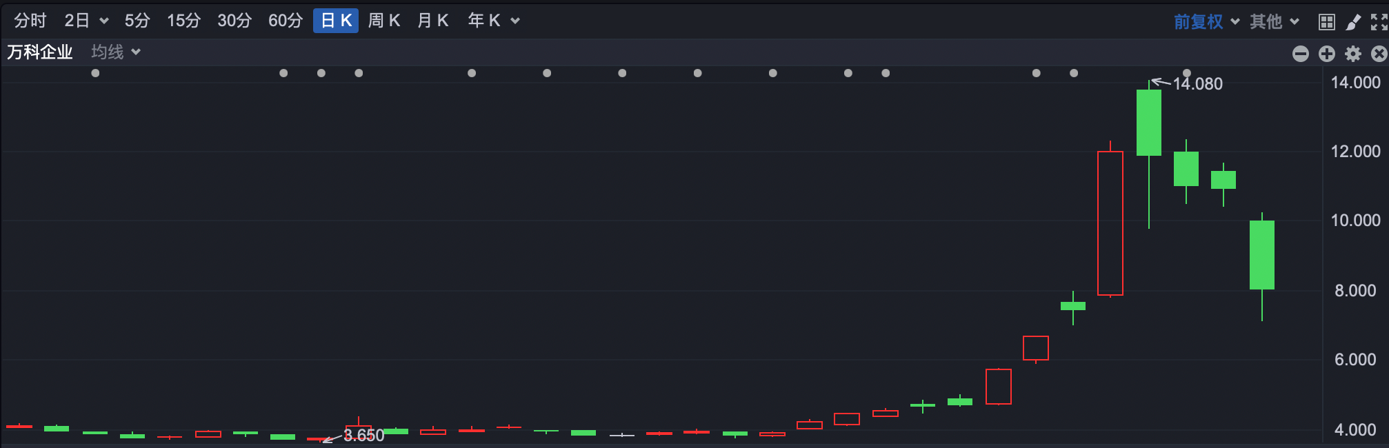
节日期间表现不佳的内房股,今日再遭重挫,港股内房股板块指数早间跌超15%。

其中,万科企业跌超28%,雅居乐集团跌超30%,其他知名内房股普遍大幅回落。

其他知名港股方面,美团跌超10%,理想汽车跌超9%,阿里巴巴跌超6%,香港交易所跌超12%。
此外,腾讯控股于10月7日回购105万股,回购金额5.02亿港元。回购最高价为482.2港元,最低价为470港元,年内累计回购金额891.53亿港元。今日早盘,腾讯一度跌超7%,随后跌幅有所收窄。

兴业证券首席经济学家张忆东最新表示,A股、港股从9月24日以来实现一个历史罕见的快速上涨,但暴力上涨难以持续,国庆长假后股市出现震荡是意料之中。张忆东认为,目前,似乎每个人都是股神,每个人都知道牛市赶紧买,但这并非好现象,任何反转或健康的行情都应该是可持续的。同时也不要将港股3000亿、4000亿及A股两万亿的成交量当作常态,应对这个现象“留一半清醒,留一半醉”。
封面图片来源:行情截图

VIP课程推荐
APP专享直播
热门推荐
收起24小时滚动播报最新的财经资讯和视频,更多粉丝福利扫描二维码关注(sinafinance)
